校园公共区域能耗大、浪费现象突出(如“长明灯"、空调过度使用),且缺乏有效监控手段,导致定额管理难以落实。AcrelEMS-EDU方案通过“监控-定额-控制"一体化管理,实现对公共能耗的智能监测与精准调控,助力节能降耗。
一、全景监控:能耗尽在掌握
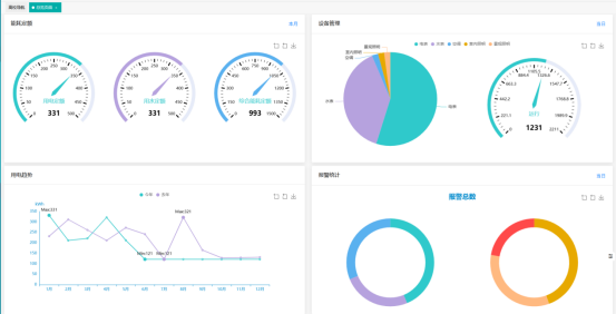
1. 公区监控总览
看板总览各区域能源数据:一屏纵览各区域能耗数据,通过定额板块实时监控本月电、水及综合能耗指标,结合设备运行状态、年度用电趋势对比及异常报警统计,为精准实施定额管理、快速发现浪费并推动节能提供多维度数据支撑。


房间总览用不同颜色标识区分正常、能耗异常、设备故障房间,点击可查看房间每小时电、水使用曲线,精准定位能耗高峰与异常波动点。
2. 监控详情
基于公共区域能耗拓扑图,精准标注每一个能耗监测点,涵盖用电、用水、照明、空调、监控等设施。点击任意监测点,即可查看实时运行参数。



二、定额管理:精准把控用能
1. 定额计划
可根据公共场景功能、面积、人流量、设备配置,自定义能源定额方案:
按区域:教学楼、实验楼、图书馆、办公楼等;
按设备:公共照明、公共空调、特殊实验室设备等。


2. 定额对标
实时用能数据与定额动态对标,通过“实际用量 - 定额标准 - 超额百分比" 三栏表呈现达标情况,及时发现超耗问题。


3. 定额排名
定期查看定额排名,能持续监督各区域的能源使用情况,促使各部门、院系、班级等主体增强能源节约意识,规范用能行为,减少浪费。

三、远程控制:节能高效执行
支持远程启停公共区域用电设备、批量设置时控,无需现场操作,提升管理效率。所有操作记录日志(含操作人、时间、内容、设备反馈),便于追溯。


小结:从被动到主动,能源管理新飞跃
AcrelEMS-EDU 公共能源管理通过 “全景监控掌实况、定额管理明标准、远程控制落措施" 的闭环体系,将管理从 “事后统计" 升级为 “事前计划、事中监控、事后优化",有效降低能源浪费,提升管理效率与安全水平,为打造绿色智能高效公共空间提供支撑。
联系我们
江苏安科瑞电器制造有限公司 公司地址:江阴市南闸镇东盟工业园区东盟路5号扫一扫 更多精彩
微信二维码
微信公众号